Installed new Proxmox Datacenter Manager

Updated Proxmox Backup Server to latest 4.x Version

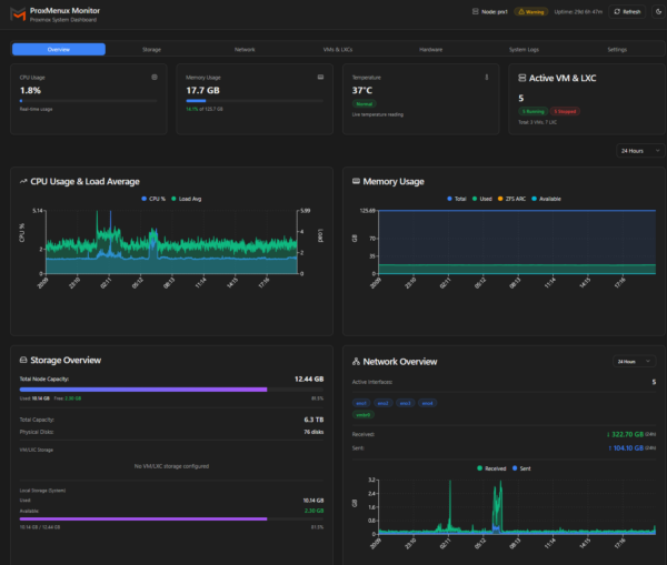
Also installed Proxmon and Proxmenu an all Proxmox Server

Updated Nutanix to AOS 7.5 and AHV 11.0


Updated Unify Manager to latest 10.x Release

Recovery Project: Reuse of old Macbookpro from 2013
Reason: https://dortania.github.io/OpenCore-Legacy-Patcher/ only supports Intel Macs until MacOSX 15.7.3 actually.
Solution: Installed Linux Mint 22 with XFCE -> works great!
Other Tests: Elementary OS (Problems with Iris Graphic Card) , Ubuntu 24.04 Budgie (Perfomance Problems…)

Graphics with 3K, Audio, WLAN, Touchpad….all up and running..
